作為青云科技(qingcloud.com,股票代碼:688316)基于K8s開發的分布式云原生操作系統,KubeSphere與OpenShift和Rancher類似,都算作是K8s的發行版。KubeSphere其實有兩個產品形態:
一個是100%開源的KubeSphere,面向所有開源社區用戶;另一個是KubeSphere企業版,為企業客戶提供商用級的功能,包括跨數據中心的同城災備、異地同城應用級雙活、平臺級災備、應用級災備、微服務框架、業務轉型服務等。
向數字化運營平臺轉型
今天主要談的是KubeSphere企業版。隨著KubeSphere在企業生產環境中的逐步落地,特別是在企業大規模落地之后,青云開始思考云原生建設規范化的問題。
因為,KubeSphere企業版的客戶有很多大企業,大企業部署規模都比較大,而且人員管理結構也比較復雜,對于基礎設施的規范性要求很高。
從青云科技KubeSphere容器平臺產品經理張文浩的介紹中了解到,規范化的要求具體細化成兩個方面,一個是“要結果”,一個是“要優化”。
所謂“要結果”,其實是想看見投入成本后的產出。企業投入大量財力和人力開展云原生轉型,當云原生在生產環境中大規模應用后,帶來了哪些變化?有沒有降本增效?需要盡可能量化。
所謂“要優化”,指的是在“要結果”基礎上找出與預期之間的差距。如果沒達到預期,還差多少能達到預期?如果達到預期,下一個預期應該怎么設置?
以上都是企業經常會思考的問題,帶著對這些問題的回答,青云發布了KubeSphere企業版3.3版本,這一版本強調的就是數字化運營能力。

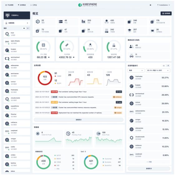
KubeSphere企業版3.3可觀測中心
在“給結果”方面,KubeSphere企業版3.3版本增加了全新的可觀測中心,如上圖所示,可觀測中心能看到非常多的數據指標,它把分散在各集群的數據匯總在一起,化零為整。
透過可觀測中心,客戶可以看到一定時間內的資源規模情況,資源增減變化,資源的利用率的情況,可以非常便捷地生成相關報告,省去了手動統計數據的麻煩。
可觀測中心給了可量化的指標,當企業希望提高資源的利用率或者有其他需求時,可以依靠量化的數據來找出解決問題的路徑,在“給建議”環節提供幫助。
用插件化解標準化和定制化的矛盾
作為一款面向大企業的企業級容器平臺,KubeSphere原本是需要在產品的標準化和定制化方面作出取舍的,但實際上,KubeSphere通過插件的方式巧妙地化解了這一問題。
青云科技KubeSphere云原生產品負責人于爽強調,插件對于KubeSphere具有極大的的作用和價值,并表示,即將在明年發布的,基于KubeSphere LuBan架構的KubeSphere企業版4.0版本中,將把LuBan架構和插件中心作為核心要點,來實現平臺的高度模塊化,并為企業提供滿足各種場景和需求的企業級插件。
眼下,KubeSphere企業版3.3支持用插件來開啟面向數據庫中間件的控制臺,它拓展了數據庫管理功能。它面向的是數據庫DBA群體,DBA不滿足于只創建和使用數據庫,而且還需要在容器環境中實現定期備份、彈性伸縮、數據庫批量管理等高級功能。
KubeSphere企業版3.2原本只支持ClickHouse、MySQL以及PostgreSQL三款數據庫,3.3版本新增了六款數據庫,在使用時,支持一鍵部署并且支持可視化的參數配置功能,大大提升了客戶使用數據庫的使用體驗。
除此之外,KubeSphere 企業版3.3為開發者帶來了很多個新特性:
在微服務治理方面,除了原本就支持的Istio以外,還新增了Java開發者更習慣的Spring Cloud,讓大量Java開發者也能通過KubeSphere邁向云原生。
在持續部署方面,為了更好地擁抱GitOps,新增了另外一種GitOps方案,除了原來的Jenkins方案,還加入了ArgoCD,提供了第二種持續部署方案可選擇。
在報警通知層面,新增“飛書”作為通知接收渠道,“飛書”作為國內企業常用的內部溝通渠道,與之集成可以提升客戶的運維管理體驗。
另外,支持讓每個租戶配置默認的鏡像倉庫,手動修改鏡像倉庫地址后可以方便地部署和使用所需的容器鏡像。新增了“PVC自動擴容”功能,在容器的PVC持久存儲資源不足的時候可以自動擴容,既省去了手動擴容的麻煩,也省去了需要單獨管理擴容權限的麻煩。
在管理方面,為了適應大公司的行政結構,新增了集群管理員的角色,不同的集群分配不同集群管理員,各個管理員的管理范圍有明確劃分,各自的視角也會有很大不同。
在大型企業客戶中也有多個落地實踐
IDC預測,到2025年,超過一半的中國 500 強企業將成為軟件生產商,超過 90% 的應用程序為云原生應用程序。
這些數字說明了云原生技術架構對于中國企業的重要性,也說明了KubeSphere有著巨大的市場潛力。從實際的落地實踐來看,KubeSphere企業版可能是最熟悉國內客戶需求的企業級容器平臺。
中金國際是一家大型金融行業企業,其架構底層采用了青云自研的企業云平臺和企業級分布式存儲平臺,上層使用了青云的KubeSphere企業版,利用了青云的多種優勢解決方案,同時還構建了災備解決方案,提供了應用商店等服務。
業務層面上,中金國際利用這套架構先是實現了第一階段的數字化轉型,在底層實現了云原生基礎設施的一致化。隨后在上層微服務、DevOps等場景中進行了迭代和優化。
中金國際基于這套架構支撐包括中金大數據分析、證券交易系統業務仿真演練平臺等業務,同時,中金國際打通了CI/CD工具鏈,實現了敏捷化。
下一階段,中金國際會繼續執行整體中臺戰略規劃,使用包括青云自研的云原生數據庫、中間件等產品服務,真正構建數字化敏捷的云原生交付環境。

中金蒼穹容器平臺技術架構
易方達基金是一家老牌資產管理公司,管理著2.7萬億元規模的資金,易方達基金原本是KubeSphere的社區活躍用戶,在看到KubeSphere企業版之后,逐步過渡成為青云的商業用戶。
易方達擁有大規模K8s集群,是一家非常典型的云原生基礎設施企業。2022年開始,易方達開始使用青云的KubeSphere企業版,來實現多集群業務管理和應用的統一分發。
易方達PaaS平臺功能架構,既有傳統的虛擬化平臺,也有各種物理設施,還有GPU計算的需求,而這所有的資源的復雜性都可以由KubeSphere企業版來做抽象,屏蔽掉底層的復雜性,從上往下看,只能看到統一的一套標準的資源和能力。
某大型國有銀行基于KubeSphere企業版以及KubeEdge的云邊協同的能力做了創新,該銀行有很多營業網點和無人值守的營業網點,有柜臺、ATM機、攝像頭、移動設備等多種設備,這些設備每天都會產生大量數據,該銀行希望利用這些數據來挖掘新的價值。
比如,一位殘疾人推著輪椅進入銀行后,攝像頭捕捉到的影像能提示工作人員上前幫助殘疾人進入營業網點里,類似的創新空間還有很多,有助于提高銀行的服務水平和用戶體驗。
目前,青云科技所服務的該大型國有銀行第一期項目已落地,正在與行業合作伙伴做數據挖掘工作,預計明年將會把這套方案在全國各地營業網點里推廣。
某能源企業構建了云邊協同的整體解決方案,在邊緣側、省側、總部分別建立邊緣平臺、總部管理平臺,對全國范圍內的設備進行分層級管理,為能源企業建設設備數字化、作業數字化,管理數字化,協同數字化體系。平臺側中心云用的是KubeSphere企業版作為基座,向下管理和對接變電站里的邊緣設備,對接的邊緣設備可以是變電站里的小型設備,也可以是小型機柜,向上對接AI、大數據等等能力。
小結
KubeSphere企業版經歷了將近4年多的迭代后,技術方面也越發成熟,在行業實踐方面也積累了大量客戶,基于KubeSphere企業版來落地云原生。
剛才介紹的幾個案例里,客戶的規模都比較大,可見,KubeSphere企業版已經累積了豐富的服務大型企業的經驗,對于更多中小型規模企業而言,也同樣可以用KubeSphere企業版踏入云原生的領地,開啟并逐步深化云原生的轉型,享受云原生技術所帶來的業務創新。
行業資訊、企業動態、業界觀點、峰會活動可發送郵件至news#citmt.cn(把#換成@)。
海報生成中...