今天,剛打開戴氏家族的群聊
好幾條消息就頂了出來

APEX
@所有人,你們聽說了嗎?大V(VxRail)家又有大動作了,動靜還挺大。

PowerProtect DD
我看到他發朋友圈了。
![]()
PowerMax
嚯!全面奔向15G了,可以的呀。
![]()
PowerEdge
出來秀一下呀!

VxRail
不敢當不敢當,孩子比較爭氣而已,各位不忙的話記得給朋友圈點個贊啊。

請輸入文字


究竟是什么朋友圈讓大伙如此興奮?
跟隨小編一探究竟

VxRail S670在3月15日正式上市銷售,難怪大V這么興奮,原來是VxRail S670正式亮相了啊,話不多說,來看看這新人的本事吧。
“型男”的蛻變之路
眾所周知,VxRail家S系列常常被冠以“經濟適用男”的標簽,其定位是用來滿足密集型存儲工作負載的HCI業務場景,要求高容量、高性價比。那么這次15G的S670與之前14G的S570相比,都有哪些方面的提升呢?
頭腦風暴經常搞,優秀算力不能少。
VxRail S670的計算資源大幅提升:CPU 核心數從28 core增加至40 core,帶來整體性能40%的提升。內存最大支持4TB,相較S570提升了33%。
增脂健身秀肌肉,存儲空間可不小。
與14G的S570相比,存儲容量提升了50%。最大單盤容量也從8TB提升至12TB,能夠在2U設備中提供144TB的存儲空間。磁盤組也從原來的2個增加到4個。增加了存儲配置的靈活性。
系列傳統不能忘,性能價格我都要。
VxRail S670延續之前的混閃配置,利用3.5"7.2K大容量硬盤,在VxRail家族中保持最佳的性價比和最低的每TB價格。
通過以上的諸多提升,讓以往偏存儲,輕計算的“大肚”S系列,變為與P系列擁有同樣算力,并提供更大存儲容量的“優質”型男。

混閃?全閃?
VxRail表示我全都要
在更新至15G后,P&V系列不再提供混閃配置,進入全閃時代!問題來了,目前仍有大量P&V混閃型號的裝機客戶在未來有強勁的擴容續采需求,而全閃節點無法對混閃節點集群做擴容,那么,在15G時代該如何應對混閃需求呢?
別擔心,15G VxRail依然提供混閃配置的型號:E660H以及S670。客戶可以根據存儲容量及未來的擴展需求,采購合適的混閃型號,由于S系列與P, V系列采用相同的硬件平臺PE R750,因此您不必糾結于以S開頭還是P開頭。
S670采用更大容量的7.2K HDD,在價格更優容量更大的同時,還擁有與P系列同樣的算力;15G E, S系列均可用來擴容14G P,V系列混閃集群。客戶無需擔心已有混閃集群的擴容問題。
光說不練假把式,
沒有測試怎么能行?
也許您會對S670采用7.2K HDD與P系列采用的10K HDD而產生性能方面的質疑。
關于這一點用戶也完全不用擔心,因為在VxRail的IO性能上,90%以上落在Cache盤,因此Cache盤才是決定性能的關鍵。而在vSAN系統中,寫和讀均通過flash cache進行緩沖,在混閃型號中,容量盤性能對大多數工作負載的影響有限。
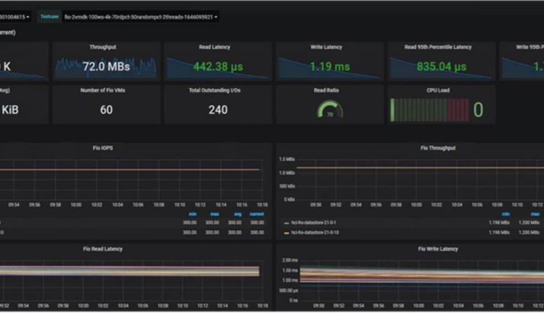
當然,實踐是檢驗真理的唯一標準,沒有實際測試怎么能夠打消客戶的疑慮呢?因此,我們對14G P570集群填加S670擴容后和未擴容之前的性能進行了對比測試:
3節點P570 + 1節點S670集群:

由于測試環境和用例不同,以上測試數據僅供參考
4節點P570集群:

由于測試環境和用例不同,以上測試數據僅供參考
可以看到,整個集群的IOPS峰值幾乎不受影響,完全可以做到前端業務無感知,而由于15G S670的節點性能更強,讀寫延遲比4節點 P570集群更低。
除此以外,由于2.5"10K硬盤性能遠不如SSD,容量和成本也遠不如7.2K HDD,所以在不遠的將來,它會和15K硬盤一樣,淡出歷史舞臺。僅存的2.5 "10K硬盤供應商也將逐漸停產,將資源集中到SSD及更大容量的7.2K硬盤。
總體來說,新出道的VxRail S670在保持原有的高性價比同時,能夠提供更強大的計算資源和更加充裕的存儲空間,至此E, P, V, S四個主力型號全部到齊!這也標志著VxRail家族全面擁抱15G時代。
行業資訊、企業動態、業界觀點、峰會活動可發送郵件至news#citmt.cn(把#換成@)。
海報生成中...